Who We Are
About Us
Our Brands
What We Do
Gym Equipment
Installation
Personalisation
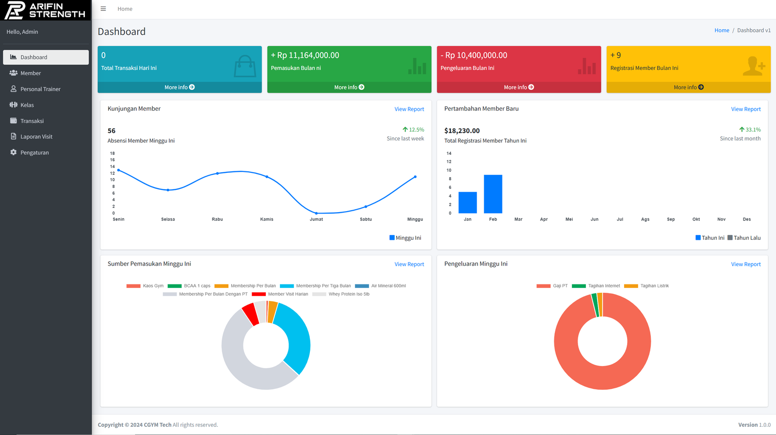
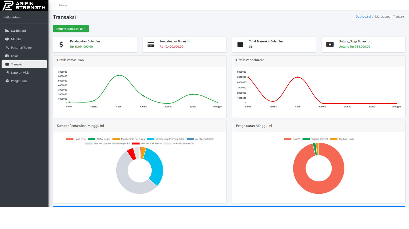
Gym Software System
Our Work
Case Studies
Gallery
Our Client
Contact
About Us
Gym Equipment
Installation
Personalisation
Gym Software System
Case Studies
Gallery
Scale Your Fitness Business with Our All-in-One Management Suite
Request Demo